-
그라파나 - 대시보드 만들기스프링/스프링부트 2023. 10. 2. 21:59
그라파나 대시보드를 만들기에 앞서 애플리케이션, 프로메테우스, 그라파나를 실행해야한다.
대시보드 생성

그라파나 페이지에서 Dashboards를 선택해준다.

오른쪽에 있는 New -> New Dashboard를 선택해서 대시보드를 만들어준다.

오른쪽 상단의 Save dashboard를 누른다.

그대로 Save를 누르면 대시보드가 만들어진다.
이제 패널을 만들 것이다. 대시보드가 큰 틀이라면 패널은 그 안에서 모듈처럼 들어가는 실제 그래프를 보여주는 component이다.
패널 생성

오른쪽 상단에서 Save Dashboard 옆에 있는 Add panel을 누르고 Add new pannel로 들어간다.

오른쪽에 있는 Builder 버튼을 Code 버튼으로 바꾼 다음, 빈칸에 프로메테우스 쿼리를 입력하면 프로메테우스에 쿼리를 날려서 해당 데이터를 받아와 그래프로 보여준다.

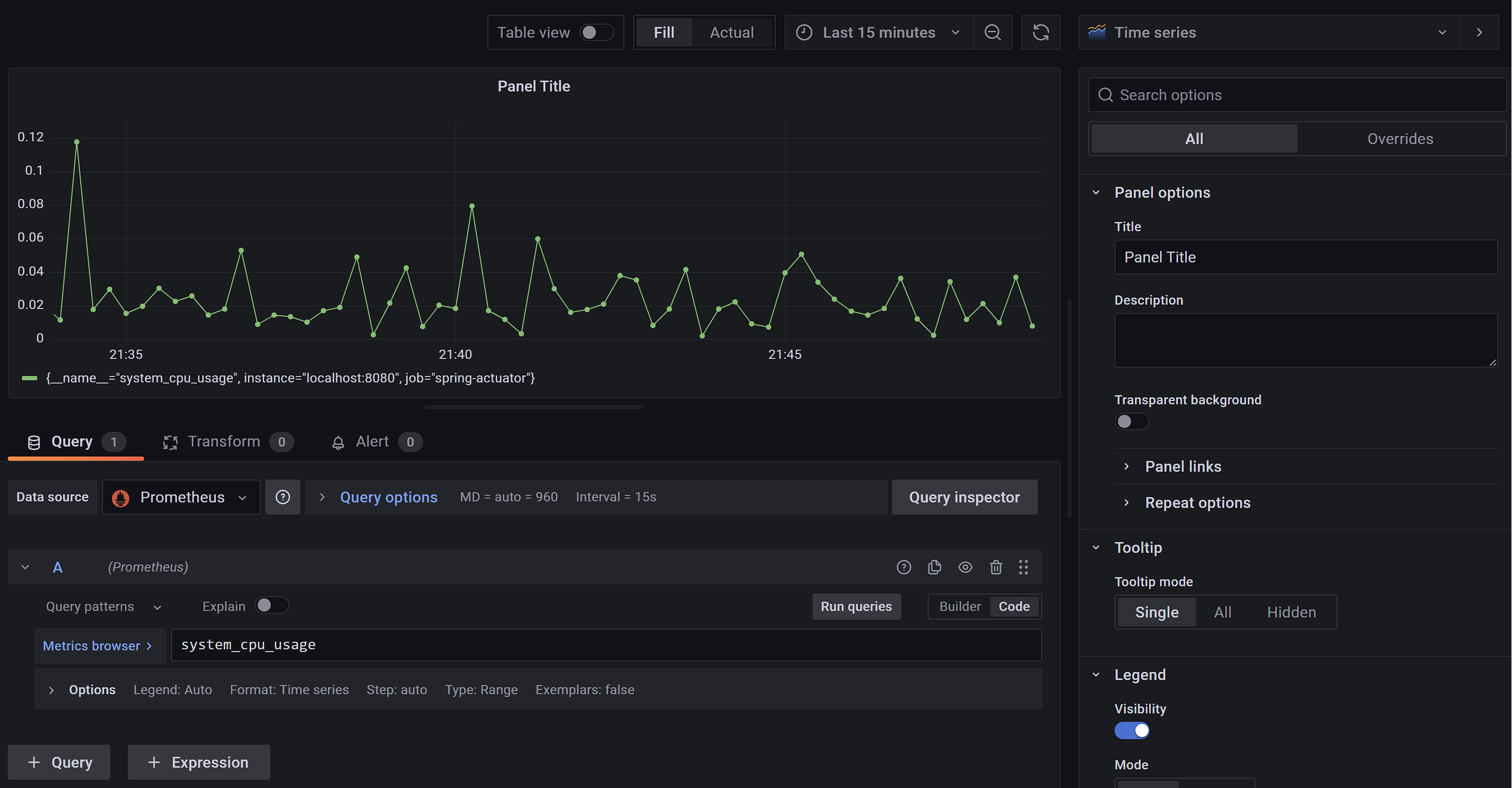
테스트를 위해 system_cpu_usage를 입력하고 바로 위에 있는 Run queries를 눌러본다.

해당 데이터의 그래프와 위에 보여지게 된다.
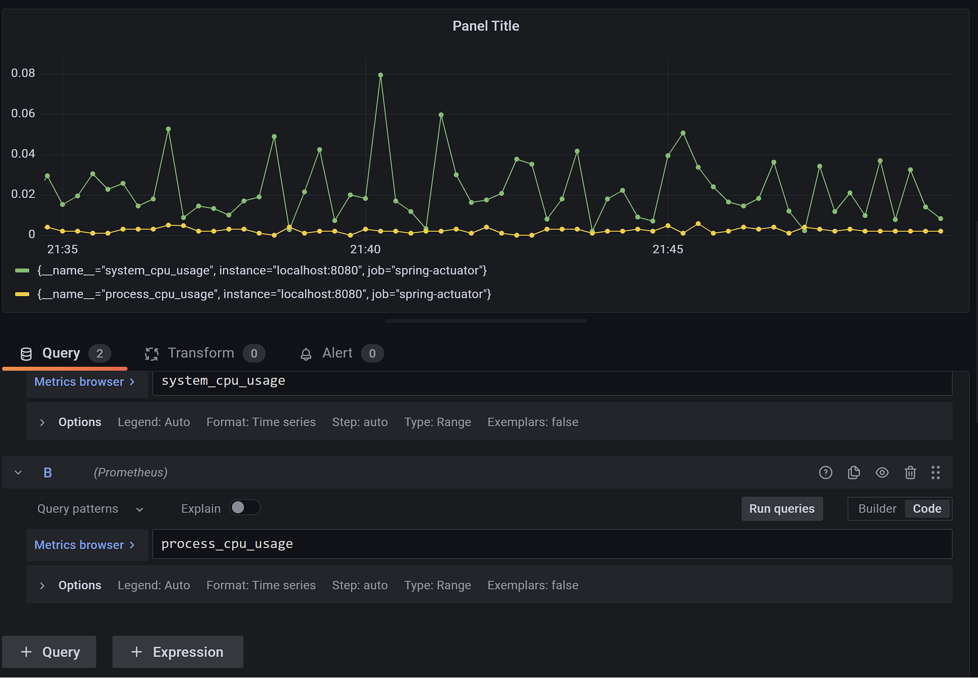
맨 왼쪽 아래의 +Query를 누르면 그래프에 데이터를 추가로 나타낼 수 있다.

process_cpu_usage의 그래프는 노란색으로 추가로 표시되는 것을 확인할 수 있다.
그래프 이름 변경

쿼리 입력 아래의 Options를 누르면 그래프 이름을 설정할 수 있다.
Legend의 Auto 버튼을 Custom으로 바꾸고 원하는 이름으로 설정하면 된다.

system cpu로 설정하면 그래프의 이름이 system cpu로 변경될 것이다.

그래프 이름이 잘 변경되었다.
설정들을 다 설정한 다음 오른쪽 위의 파란색 Apply를 누르면 패널이 저장된다.
간단한 수식도 쿼리에 사용할 수 있다.

디스크 사용량을 조회하고 싶다면 disk_total_bytes 에서 disk_free_bytes를 빼주면 된다.
하나씩 직접 대시보드를 작성하는게 번거로운데 그라파나는 이미 만들어둔 대시보드를 가져다 사용할 수 있는 기능을 제공해준다.
'스프링 > 스프링부트' 카테고리의 다른 글
메트릭 등록 - 카운터 (0) 2023.10.03 그라파나 - 공유 대시보드 활용 (0) 2023.10.02 그라파나 - 설치 및 연동 (0) 2023.10.02 프로메테우스 - 게이지와 카운터 (0) 2023.10.02 프로메테우스 - 기본 기능 (0) 2023.10.02